歡迎訪問沼河浸過濾器官網
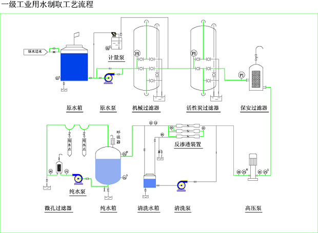
| 產品簡述:電鍍涂裝行業中,為了增加鍍件表面光潔度、亮度、附著力,電鍍液的配制需要用電導率在15uS/cm-5uS/cm以下的純水,另外在鍍件漂洗時也需用電導率在10uS/cm以下純水來清洗,此外超濾和反滲透還可以用來回收漂洗液中的貴重金屬離子,滲透過來的水再返回作鍍件清洗之用。 |
電鍍涂裝行業中的應用:
|
電話:010-57123702
手機:15311178277
郵箱:15311178277@163.com
地址:北京市昌平區城北街道新悅家園15號樓
| 產品簡述:電鍍涂裝行業中,為了增加鍍件表面光潔度、亮度、附著力,電鍍液的配制需要用電導率在15uS/cm-5uS/cm以下的純水,另外在鍍件漂洗時也需用電導率在10uS/cm以下純水來清洗,此外超濾和反滲透還可以用來回收漂洗液中的貴重金屬離子,滲透過來的水再返回作鍍件清洗之用。 |
電鍍涂裝行業中的應用:
|
可使用于:電子、醫藥、化妝品、生物 工程、食品、化工、電廠、造紙、玻璃、漂染廠、醫院、酒店、鍋爐水軟化、實驗用水及各種生活、工業廢水處理等等。

沼河浸過濾器特別注重產品與技術質量,以優質的產品及先進的技術為本,擁有環境工程、給排水、污水處理、消毒、電氣、土建、自控、化工等各類專業工程技術人員和專家顧問團隊;公司擁有完善的生產、經營與售后服務體系;具有專業的生產設備、規模化的生產能力與技術優勢,有著多年成熟的經驗和獨到的技術優勢。
全國24小時咨詢熱線:010-57123702
公司傳真: 010-57123702
手機:15311178277
郵箱:15311178277@163.com
公司地址:北京市昌平區城北街道新悅家園15號樓7單元102D
掃描二維碼微信聯系
24小時免費技術咨詢